Intelligent Operation & Maintenance
HopeCloud

Hopewind Smart Energy Cloud Platform (HopeCloud) makes full use of advanced Internet of Things and big data technology to dynamically connect massive distributed energy devices such as photovoltaic and energy storage to realize the whole life cycle management of energy projects, visualized operation monitoring, automated equipment operation and maintenance, and intelligent diagnosis and auxiliary decision-making, helping enterprises build a smart energy brain. Improve the efficiency of digital operations and management of energy.

* You can search for "hopecloud" in Google Play and Appstore to download and use
System Structure
Features
HVRT and LVRT Function
Comprehensive digitization of power stations, equipment (inverters/combiner boxes/energy meters/strings, etc.), channel providers, owners, EPCs, meteorological environments, video surveillance and other information.
Online and offline collaborative O&M
Through the fault diagnosis mechanism, problems are found in time, the causes are analyzed and actively repaired, and if they cannot be repaired, maintenance work orders are automatically created, and the processing process of problems is tracked through the whole process of work order circulation, so as to realize the closed-loop operation and maintenance mode of "online diagnosis + offline maintenance".
Refined four remote control
Telemetry: collect various operating parameters of equipment, such as voltage, current, power, etc. Remote signaling: collect and transmit various protection and switching information. Remote control: Send and execute operating instructions to remotely control the device. Remote adjustment: Send and execute remote adjustment commands, adjust power factor and reactive power compensation, etc.
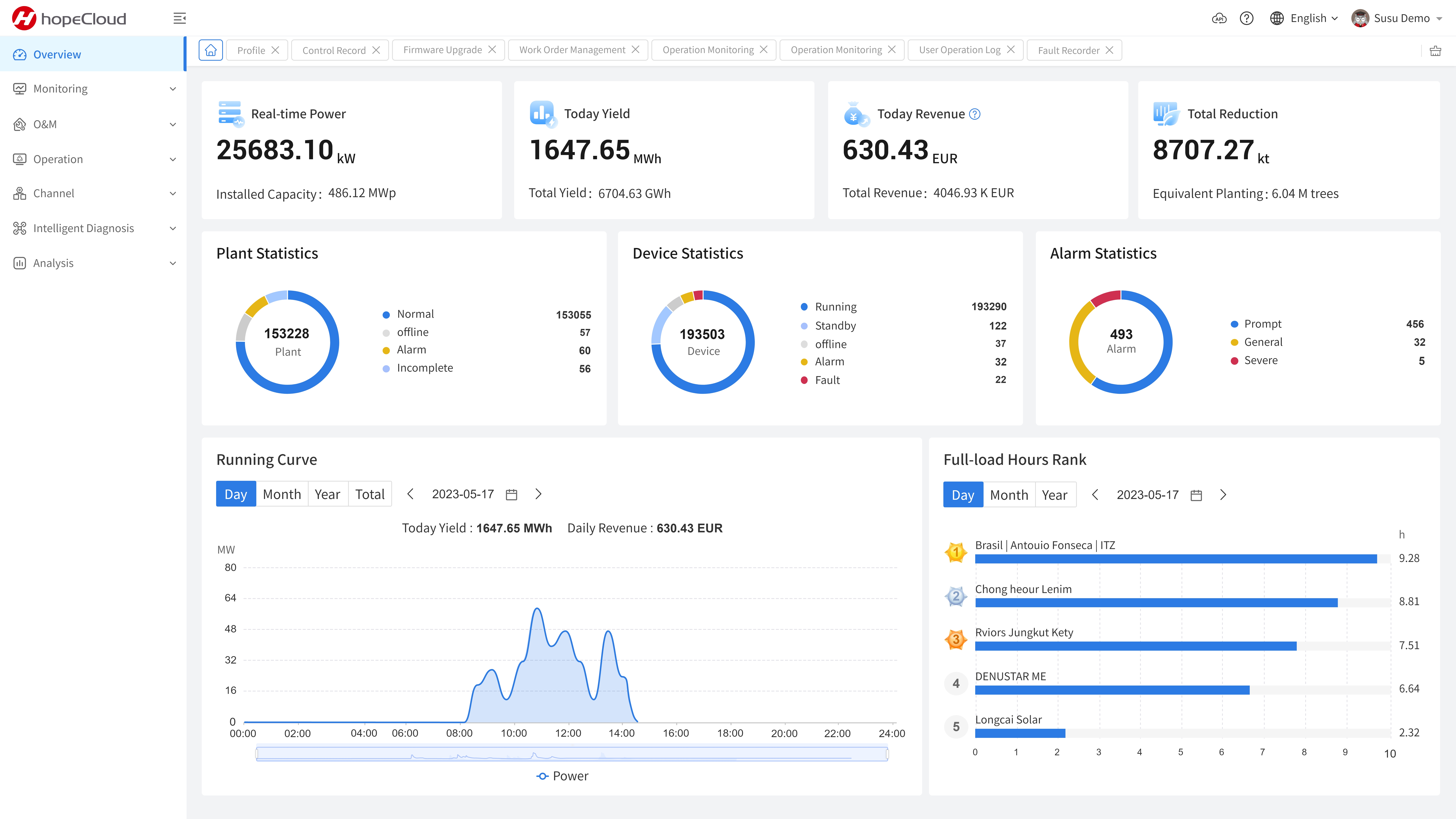
Panoramic online monitoring
All-round (power station-equipment-string), diversity (power station\equipment\weather\video), intelligent (alarm rule-alarm automatic trigger engine-fault troubleshooting), multi-channel (PC\APP\big screen) Operation monitoring allows users to understand the operation of power plants and equipment anytime, anywhere.
Platform Advantages
MASSIVE

High concurrency - mil-lions of device connec-tions,100,00O-level highconcurrency;

High throughput - mil-lions of QPS;

High reliability - carri-er-grade service availabili-ty, automatic capacityexpansion in seconds;

PAN-LINKED

Widely compatible - civil,industrial and commercial,ground, poverty alleviation,solar energy storage andother diverse energy appli-cations;

Protocol adaptation - sup-ports various private proto-cols such as various compo-nents, inverters, combinerboxes, data collectors, envi-ronmental detectors, etc;

OPEN

Common in the industry-no equipment vendor, operator, network, cloud infrastructure dependence;

Interconnection- provides standard open protocols for data exchange with industry, government or enterprise platforms;

FLEXIBLE

Flexible deployment- public, private, hybrid cloud flexible deployment;

Loose lotus integration - multi-level bidirectional integration of data, services, applications and interfaces;

SAFETY

Application security - multi-level systematic authentication, third-order encryption mechanism;

API security-three-proof signature mechanism for anti-leech and anti-traffic bombing;

Data security-key data is encrypted and stored in multiple locations;

Transmission security -dynamic, high-strength encrypted transmission mechanism;

Baidu
map